Appearance
Product Report
The Product Report in FluentCart provides focused analytics on the performance of your individual products. This report helps you identify your best-selling items, understand product-specific trends, and make informed decisions about your product offerings.
Accessing the Product Report
Go to your WordPress dashboard, navigate to FluentCart Pro > Reports.
Click on the "Product" tab to access the Product Report.

Key Product Performance Indicators (KPIs)
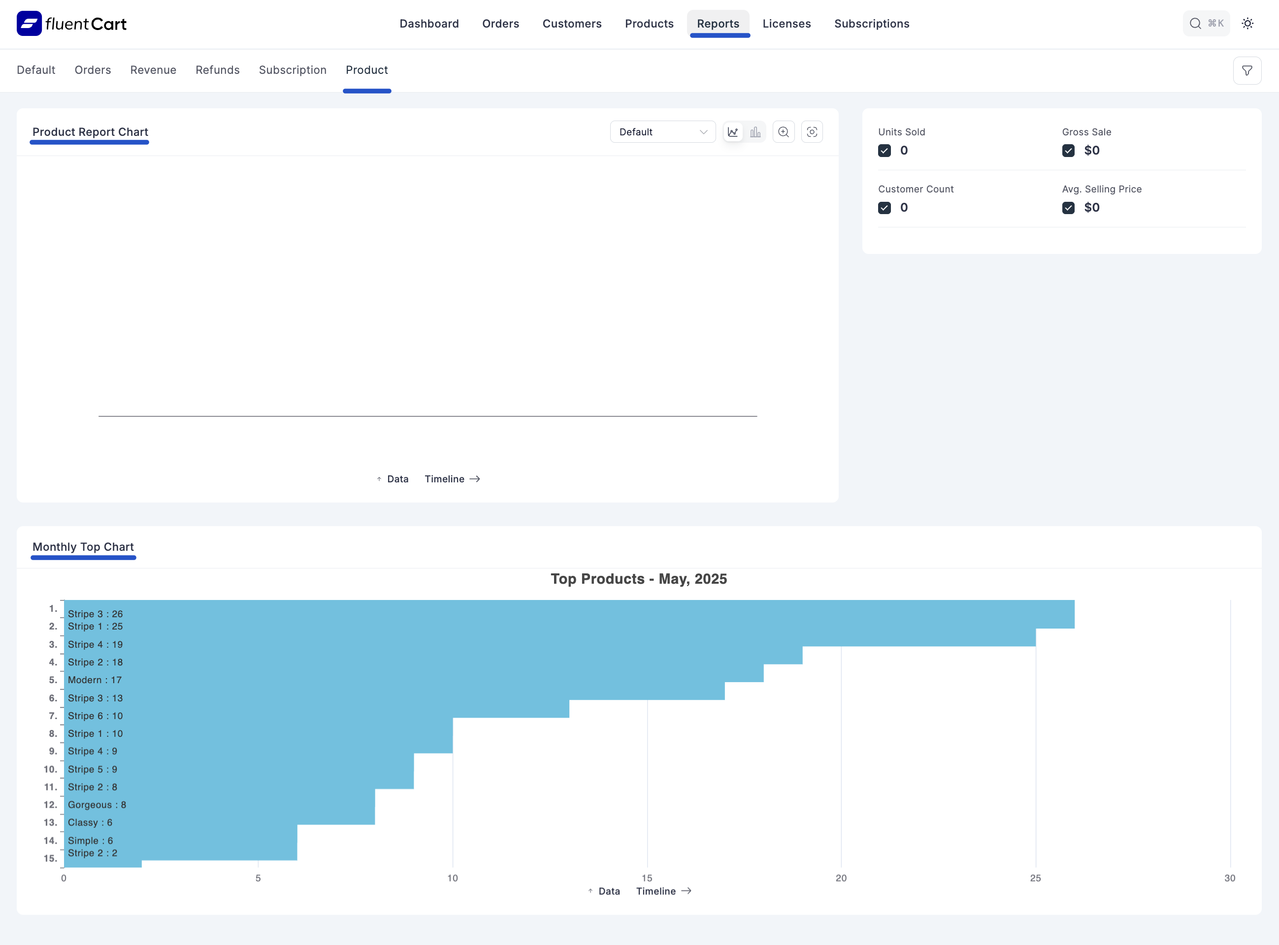
The top section of the Product Report provides a summary of crucial product-related metrics:
- Units Sold: The total number of individual product units sold.
- Customer Count: The total number of customers who purchased products.
- Gross Sales: The total value of sales before any deductions.
- Avg. Selling Price: The average selling price of all products.
Product Report Chart
This chart visually represents product sales trends over time.
- Timeline Options: You can view data on a "Monthly" or "Yearly" timeline.
- Top Products - May, 2025: This section lists your top-selling products by units sold. Examples include:
- Stripe 3: 2
- Stripe 1: 1
- Stripe 2: 1
- Stripe 3: 1
- Stripe 4: 1
- Gorgeous 1: 1
- Simple 1: 1
- Classy: 1
- Outdoor: 1
- Outdoor: 1
- Max: 1
- Version 4: 1
- Version 5: 1
- Single Site Yearly License: 1
- 50 Sites Yearly License: 1
Search Filter (Available Across All Reports)
A general "Search Filter" is available at the top of the Product Report, which is also present across all other report types in FluentCart. This allows you to quickly find specific data within the report.
- For the Product Report specifically, there is also a "Products" filter, allowing you to narrow down the report to specific items in your catalog.
Data Timeline
This section allows for filtering report data based on various criteria:
- Order Status: Filter by the status of the orders associated with the products.
- Payment Status: Filter by the payment status of the orders.
- Date: Filter by specific date ranges.
- Products: Filter by specific products.